说起 Linux 服务器监控,很多人脑海中第一时间浮现的可能是 Prometheus + Grafana 这样强大但也相对笨重的组合,如果你只需要快速监控几台服务器,或者处于断网环境中,部署这一套难免有些杀鸡用牛刀
今天为大家介绍一款名为 Kula 的开源开源神器,它的核心哲学只有一个:零依赖、无外部数据库、单一可执行文件,只需部署,即刻运行。
Kula是何方神奇
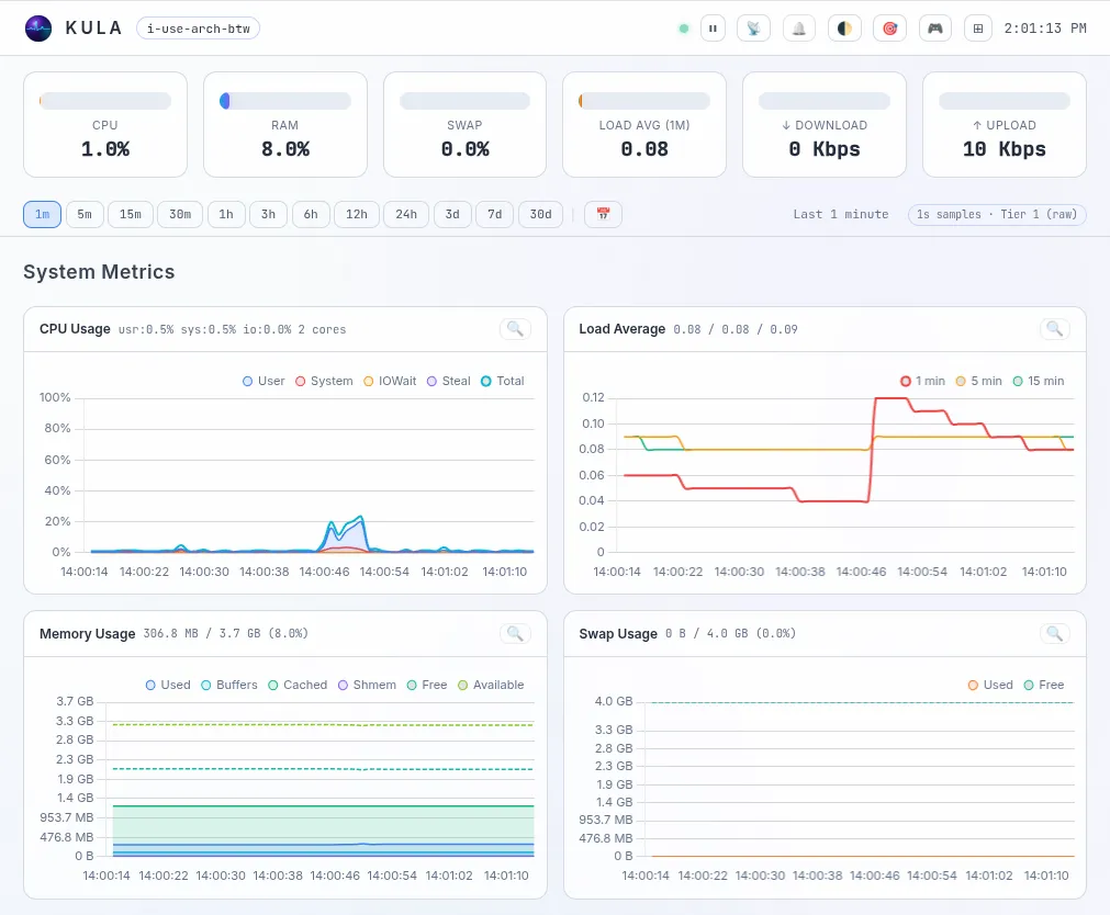
Kula 是一款使用 Go 和 JS 编写的轻量级 Linux 服务器监控工具(采用 GPL v3 协议),它通过直接读取 /proc 和 /sys 目录,每秒采集一次系统指标,并将其存储在内置的分层环形缓冲区(Ring-buffer)中
关键是它不仅自带了一个现代化的 Web UI 仪表盘,还提供了一个 终端 TUI,让你无论在浏览器里还是在命令行下,都能随时掌握服务器的健康状态
Kula的核心亮点以及采集指标
Kula 虽然体积小巧,但监控能力却毫不含糊,它能为你收集以下关键数据:
- 计算资源:CPU 总体使用率(含各维度详情)及核心数、进程状态(运行/休眠/僵尸进程等)
- 内存与存储:内存及 Swap 的详细使用情况、磁盘 I/O(读写速度、IOPS)及文件系统使用率
- 网络状态:各网卡吞吐量(Mbps)、收发包/错误率、TCP 错误/重置频率、Socket 数量
- 系统与硬件:系统负载(1/5/15分钟)、开机时间、时钟同步、当前登录用户数
- 高阶监控:GPU 负载及显存耗电(需额外配置)、CPU/GPU/硬盘温度监控
- 自身状态:Kula 自身的 CPU 和内存占用情况
硬核的“环形缓冲区”存储引擎
Kula 没有使用传统的时间序列数据库,而是内置了一个高性能的分层环形缓冲区(Ring-buffer)存储系统
它将数据直接写入固定大小的二进制文件中。当文件达到容量上限时,新数据会自动覆盖老的数据,彻底告别“监控数据把服务器磁盘撑爆”的尴尬。
为了提高效率,它采用了智能降采样的三层架构:
- Tier 1:原始 1 秒采样数据(默认保留 250 MB)
- Tier 2:1 分钟聚合数据(平均/最小/最大,默认保留 150 MB)
- Tier 3:5 分钟聚合数据(平均/最小/最大,默认保留 50 MB)
即使重启服务器,Kula 也能从缓存中恢复最新数据,无缝继续监控
现代化的监控面板
Kula 的前端是一个直接打包在二进制文件里的单页应用(SPA)。无需配置 Nginx,无需部署静态文件
- 实时更新:基于 WebSocket 的数据流,图表秒级跳动。
- 交互极佳:支持拖拽框选放大图表、专注模式(只看关心的图表)。
- 报警系统:内置时钟不同步、系统过载等异常状态报警。
如果你身处没有图形界面的纯终端环境,只需运行 ./kula tui,立刻召唤出一个极客范儿十足的命令行仪表盘。
极简安装,即刻体验
Kula 提供所有主流架构的包,且不需要安装任何前置依赖
快速运行方式(Docker临时体验):
docker run --rm -it --name kula --pid host --network host -v /proc:/proc:ro c0m4r/kula:latest
或者直接下载二进制文件运行:
# 举例:下载解压后直接运行即可./kula
启动后,直接在浏览器访问 http://你的服务器IP:27960 即可看到华丽的仪表盘!
隐私至上:Kula 为关注隐私的基础设施而生,它完全可以在物理隔离的网络中运行,不连接任何云端,不调用任何第三方 API,不发送任何遥测数据,你的监控数据,只留在你自己的服务器上。
开源地址:https://github.com/c0m4r/kula
私信回复“Kula-c”获取config.example.yaml