Django+MySQL+Echarts
基于Python+Django+MySQL+Echarts的Boss岗位可视化分析系统
简介
基于Django+MySQL+Echarts的Boss岗位可视化分析系统通过连接数据库获取数据,具体可以看下方的过程展示。功能包括页面账号密码管理,城市类型与学历要求的统计分析。数据库的修改可以通过Navicat这个数据库操作软件进行修改。源码提供了制作好的电影数据库sql文件,只需要导入Navicat就可以实现可视化的分析,非常方便,使用简单,可以免费提供Navicat的使用指导哦。
主体
输入账号密码登入系统,然后进入页面,总览查岗位信息,以及用户登录的情况,记录登入系统的时间等信息。右边是一个简单的统计信息,把敢为城市等信息简单显示在页面上。
登入页面
总览页面系统的第一个板块是账号密码管理板块,包括对用户的头像,用户名的等信息,可以进行编辑修改和详细信息的查看。
系统的第二个板块是账号密码管理板块,包括对账号密码的修改。
账号密码修改系统的第三个板块是薪资情况的统计分析,对不同岗位类型绘制薪资的柱状图,可以直观地看到不同薪资范围的分布。
薪资情况对薪资情况进行筛选,可以查看不同城市的岗位分布情况。
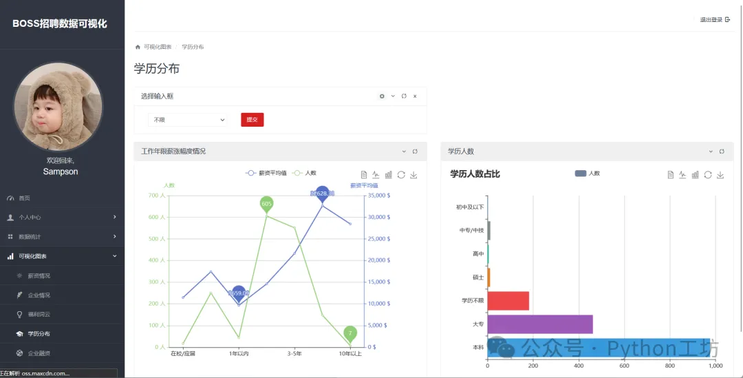
薪资筛选系统的第四个板块是学历分布的统计分析,查看学历人数占比,薪资范围与工作年限的关系。
学历分布系统的第五个板块是城市类型的统计分析,主要是公司人数的分布,可以看到100人以上的团队最多,可以根据城市划分类别。
城市类型系统的第六个板块是对数据的可视化展示,可以看到词云图,学历要求的漏斗图。

安装与使用
本项目在python3.7下测试通过,对于Django类型的项目,安装运行大致和Flask差不多,在控制台执行pip install requirements.txt,再将数据库文件导入到Navicat中,注意在core文件夹下修改Django中数据库的相关配置(setting.py)文件。
获取方式
有需要的小伙伴可以通过后台联系方式获取,如果加不上可以后台留言留下联系方式,不经常看后台,但是看到了会回复的~,源码获取只收取很少的钱钱,除非是标记了For Free的。