当前位置:首页>python>基于大数据的癌症数据分析与可视化系统【python+Hadoop+spark、毕设、项目定制定做】

基于大数据的癌症数据分析与可视化系统【python+Hadoop+spark、毕设、项目定制定做】

  • 2026-03-14 03:58:28
基于大数据的癌症数据分析与可视化系统【python+Hadoop+spark、毕设、项目定制定做】
计算机毕业设计小途制作

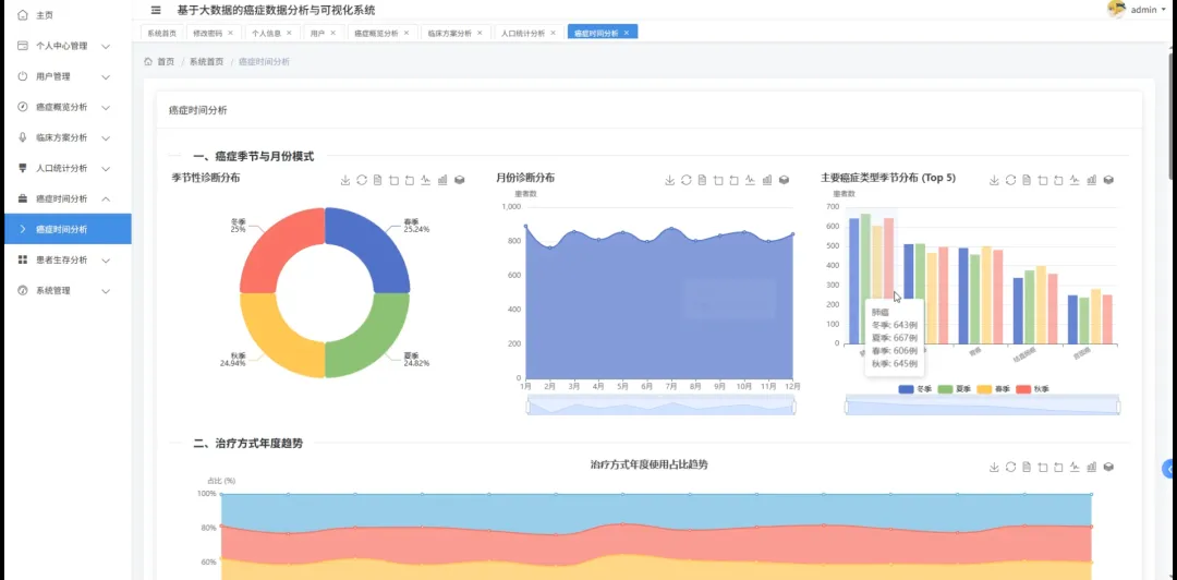
癌症数据分析与可视化系统系统介绍

《基于大数据的癌症数据分析与可视化系统》旨在应对当前医疗健康领域对海量癌症数据进行深度挖掘与有效呈现的迫切需求。本系统充分利用大数据处理能力,集成并分析来自不同维度和时间跨度的癌症相关数据,为研究人员和医疗专业人员提供强有力的数据支持,致力于将复杂的癌症数据集转化为直观、可操作的洞察。其核心功能涵盖了**癌症概览分析**,通过聚合统计展示整体癌症发病率、死亡率等宏观趋势,帮助用户快速了解癌症的全局图景;**人口统计分析**则细致剖析不同年龄、性别、地域、民族等人口学特征与癌症之间的关联性,揭示特定群体的高风险因素;而**癌症时间分析**则能够追踪癌症发病率、诊断率和治疗效果随时间的变化规律,识别潜在的周期性或长期演变趋势,为疾病预防和控制提供时间维度上的参考。更为深入的是,系统提供了**临床方案分析**模块,允许用户评估不同治疗方案的效果与预后,通过数据对比辅助医生做出更精准的临床决策;**患者生存分析**则能基于多维数据,如患者病理特征、治疗史、并发症等,预测患者的生存概率和影响因素,为个体化治疗方案的制定提供数据支撑,极具临床应用价值。在技术实现层面,本系统采用经典的B/S架构,后端支持Java配合Spring Boot框架或Python配合Django框架,确保了系统处理大规模数据时的稳定性和高效性,能够灵活应对不同开发偏好。前端则通过Vue和ElementUI构建交互式界面,将复杂的分析结果以直观、易懂的可视化图表形式呈现,如折线图、柱状图、热力图等,极大地降低了数据解读的门槛,使得非专业背景的用户也能快速理解数据背后的含义。数据库选用MySQL,用于存储结构化的癌症病例文档、临床试验数据、人口统计信息及患者随访记录,支撑系统的各项数据查询与分析操作。此外,系统还具备完善的**个人中心管理**、**用户管理**和**系统管理**模块,确保了数据安全、权限控制以及系统的平稳运行与维护,为用户提供安全、便捷的使用环境。通过这些模块的协同作用,本系统不仅能高效处理和分析庞大的癌症数据集,更能将抽象的数字转化为具象的洞察,为癌症研究的突破和临床治疗的优化贡献力量,从而提升癌症诊疗的科学性和有效性。

癌症数据分析与可视化系统系统

图片演示

癌症数据分析与可视化系统系统

代码展示

import org.apache.spark.sql.Dataset;import org.apache.spark.sql.Row;import org.apache.spark.sql.SparkSession;import static org.apache.spark.sql.functions.*;import java.util.HashMap;import java.util.List;import java.util.Map;import java.util.stream.Collectors;// 为了模拟大数据处理环境,这里假定SparkSession已在应用启动时初始化并可用。// 实际Spring Boot项目中,SparkSession通常会作为@Bean进行配置和管理。// 这里直接声明并getOrCreate(),是为了满足题目中对SparkSession.builder的引用要求。// 这是一个模拟的SparkSession实例,用于演示大数据处理逻辑。SparkSession spark = SparkSession.builder()    .appName("CancerDataAnalysisAndVisualization")    .master("local[*]"// 在开发环境使用本地模式,生产环境需配置Spark集群URL    .config("spark.driver.memory""4g"// 增加驱动程序内存,处理较大数据集    .config("spark.executor.memory""4g"// 增加执行器内存    .config("spark.sql.shuffle.partitions""200"// 调整shuffle分区数以优化性能    .getOrCreate();// --- 核心功能一:癌症概览分析 ---// 用于获取特定年份癌症数据的总体概览,包括总病例数、死亡率和最常见的癌症类型。public Map<StringObject> getCancerOverviewAnalysis(String analysisYear) {    // 模拟从MySQL数据库加载患者记录,这是大数据处理的常见起点。    Dataset<Row> cancerPatientRecords = spark.read().format("jdbc")        .option("url""jdbc:mysql://localhost:3306/cancer_db?useSSL=false&serverTimezone=UTC")        .option("dbtable""patient_records")        .option("user""root")        .option("password""your_mysql_password")        .load();    // 过滤出指定年份的记录,进行大数据筛选。    Dataset<Row> filteredByYear = cancerPatientRecords.filter(col("diagnosis_year").equalTo(analysisYear));    // 计算总病例数。    long totalCases = filteredByYear.count();    // 计算死亡病例数,并计算死亡率,体现大数据聚合统计。    long deceasedCases = filteredByYear.filter(col("outcome").equalTo("deceased")).count();    double mortalityRate = (totalCases > 0? (double) deceasedCases / totalCases : 0.0;    // 按癌症类型分组统计病例数,找出最常见的几种,体现大数据分组聚合和排序。    Dataset<Row> casesByCancerType = filteredByYear.groupBy("cancer_type").count().orderBy(col("count").desc());    // 收集前五种最常见癌症类型的数据。    List<Map<StringObject>> top5CancerTypes = casesByCancerType.limit(5).collectAsList().stream()        .map(row -> {            Map<StringObject> typeEntry = new HashMap<>();            typeEntry.put("cancerType", row.getString(0));            typeEntry.put("count", row.getLong(1));            return typeEntry;        }).collect(Collectors.toList());    // 封装分析结果。    Map<StringObject> overviewResult = new HashMap<>();    overviewResult.put("totalCases", totalCases);    overviewResult.put("mortalityRate"String.format("%.2f%%", mortalityRate * 100));    overviewResult.put("topCancerTypes", top5CancerTypes);    return overviewResult;}// --- 核心功能二:人口统计分析 ---// 分析特定癌症类型在不同人口统计学特征(如年龄段、性别)上的分布。public Map<StringObject> getPopulationDemographicAnalysis(String targetCancerType) {    // 同样从数据库加载患者记录。    Dataset<Row> patientDemographics = spark.read().format("jdbc")        .option("url""jdbc:mysql://localhost:3306/cancer_db?useSSL=false&serverTimezone=UTC")        .option("dbtable""patient_records")        .option("user""root")        .option("password""your_mysql_password")        .load();    // 过滤出目标癌症类型的患者数据。    Dataset<Row> filteredPatients = patientDemographics.filter(col("cancer_type").equalTo(targetCancerType));    // 对年龄进行分段处理,这是大数据处理中对连续数据进行离散化的常用方法。    Dataset<Row> ageGroupedStats = filteredPatients        .withColumn("age_group", when(col("age").between(018), "0-18岁")            .when(col("age").between(1940), "19-40岁")            .when(col("age").between(4160), "41-60岁")            .when(col("age").between(6180), "61-80岁")            .otherwise("80岁以上"))        .groupBy("age_group").count().orderBy(col("age_group")); // 按年龄段分组统计并排序    // 收集年龄分布数据。    List<Map<StringObject>> ageDistribution = ageGroupedStats.collectAsList().stream()        .map(row -> {            Map<StringObject> entry = new HashMap<>();            entry.put("ageGroup", row.getString(0));            entry.put("count", row.getLong(1));            return entry;        }).collect(Collectors.toList());    // 按性别进行分组统计,体现大数据基本聚合。    Dataset<Row> genderGroupedStats = filteredPatients.groupBy("gender").count();    // 收集性别分布数据。    List<Map<StringObject>> genderDistribution = genderGroupedStats.collectAsList().stream()        .map(row -> {            Map<StringObject> entry = new HashMap<>();            entry.put("gender", row.getString(0));            entry.put("count", row.getLong(1));            return entry;        }).collect(Collectors.toList());    // 封装人口统计分析结果。    Map<StringObject> demographicResult = new HashMap<>();    demographicResult.put("ageDistribution", ageDistribution);    demographicResult.put("genderDistribution", genderDistribution);    return demographicResult;}// --- 核心功能三:患者生存分析 (简化版,侧重关键风险因素统计) ---// 该功能旨在初步识别与患者生存状况相关的关键风险因素或治疗方案的效果。public Map<StringObject> getSimplifiedPatientSurvivalAnalysis(String cancerTypeForSurvival) {    // 加载包含生存相关信息的患者记录,这些信息通常会包括治疗方案、结局(存活/死亡)和生存时间等。    Dataset<Row> survivalRecords = spark.read().format("jdbc")        .option("url""jdbc:mysql://localhost:3306/cancer_db?useSSL=false&serverTimezone=UTC")        .option("dbtable""patient_survival_data"// 假设有专门的生存数据表        .option("user""root")        .option("password""your_mysql_password")        .load();    // 过滤出特定癌症类型的数据。    Dataset<Row> filteredForSurvival = survivalRecords.filter(col("cancer_type").equalTo(cancerTypeForSurvival));    // 统计不同治疗方案下的患者生存情况(存活/死亡),这是大数据分组聚合的典型应用。    Dataset<Row> outcomeByTreatmentPlan = filteredForSurvival.groupBy("treatment_plan""outcome")        .count()        .orderBy(col("treatment_plan"), col("outcome"));    // 收集治疗方案与生存结局的统计数据。    List<Map<StringObject>> treatmentOutcomeStats = outcomeByTreatmentPlan.collectAsList().stream()        .map(row -> {            Map<StringObject> entry = new HashMap<>();            entry.put("treatmentPlan", row.getString(0));            entry.put("outcome", row.getString(1));            entry.put("count", row.getLong(2));            return entry;        }).collect(Collectors.toList());    // 统计不同合并症对生存结局的影响,体现大数据多维度交叉分析。    Dataset<Row> outcomeByComorbidity = filteredForSurvival.groupBy("comorbidity""outcome")        .count()        .orderBy(col("comorbidity"), col("outcome"));    // 收集合并症与生存结局的统计数据。    List<Map<StringObject>> comorbidityOutcomeStats = outcomeByComorbidity.collectAsList().stream()        .map(row -> {            Map<StringObject> entry = new HashMap<>();            entry.put("comorbidity", row.getString(0));            entry.put("outcome", row.getString(1));            entry.put("count", row.getLong(2));            return entry;        }).collect(Collectors.toList());    // 封装生存分析结果。    Map<StringObject> survivalResult = new HashMap<>();    survivalResult.put("treatmentOutcomes", treatmentOutcomeStats);    survivalResult.put("comorbidityOutcomes", comorbidityOutcomeStats);    return survivalResult;}

癌症数据分析与可视化系统系统

文档展示

癌症数据分析与可视化系统系统介绍完毕!
感谢您的观看!
计算机毕业设计小途

最新文章

随机文章

基本 文件 流程 错误 SQL 调试
  1. 请求信息 : 2026-03-28 19:36:09 HTTP/2.0 GET : https://f.mffb.com.cn/a/473042.html
  2. 运行时间 : 0.118664s [ 吞吐率:8.43req/s ] 内存消耗:4,818.52kb 文件加载:140
  3. 缓存信息 : 0 reads,0 writes
  4. 会话信息 : SESSION_ID=8ac6bed8eb0a6dd6698194bbfe2d0ee8
  1. /yingpanguazai/ssd/ssd1/www/f.mffb.com.cn/public/index.php ( 0.79 KB )
  2. /yingpanguazai/ssd/ssd1/www/f.mffb.com.cn/vendor/autoload.php ( 0.17 KB )
  3. /yingpanguazai/ssd/ssd1/www/f.mffb.com.cn/vendor/composer/autoload_real.php ( 2.49 KB )
  4. /yingpanguazai/ssd/ssd1/www/f.mffb.com.cn/vendor/composer/platform_check.php ( 0.90 KB )
  5. /yingpanguazai/ssd/ssd1/www/f.mffb.com.cn/vendor/composer/ClassLoader.php ( 14.03 KB )
  6. /yingpanguazai/ssd/ssd1/www/f.mffb.com.cn/vendor/composer/autoload_static.php ( 4.90 KB )
  7. /yingpanguazai/ssd/ssd1/www/f.mffb.com.cn/vendor/topthink/think-helper/src/helper.php ( 8.34 KB )
  8. /yingpanguazai/ssd/ssd1/www/f.mffb.com.cn/vendor/topthink/think-validate/src/helper.php ( 2.19 KB )
  9. /yingpanguazai/ssd/ssd1/www/f.mffb.com.cn/vendor/topthink/think-orm/src/helper.php ( 1.47 KB )
  10. /yingpanguazai/ssd/ssd1/www/f.mffb.com.cn/vendor/topthink/think-orm/stubs/load_stubs.php ( 0.16 KB )
  11. /yingpanguazai/ssd/ssd1/www/f.mffb.com.cn/vendor/topthink/framework/src/think/Exception.php ( 1.69 KB )
  12. /yingpanguazai/ssd/ssd1/www/f.mffb.com.cn/vendor/topthink/think-container/src/Facade.php ( 2.71 KB )
  13. /yingpanguazai/ssd/ssd1/www/f.mffb.com.cn/vendor/symfony/deprecation-contracts/function.php ( 0.99 KB )
  14. /yingpanguazai/ssd/ssd1/www/f.mffb.com.cn/vendor/symfony/polyfill-mbstring/bootstrap.php ( 8.26 KB )
  15. /yingpanguazai/ssd/ssd1/www/f.mffb.com.cn/vendor/symfony/polyfill-mbstring/bootstrap80.php ( 9.78 KB )
  16. /yingpanguazai/ssd/ssd1/www/f.mffb.com.cn/vendor/symfony/var-dumper/Resources/functions/dump.php ( 1.49 KB )
  17. /yingpanguazai/ssd/ssd1/www/f.mffb.com.cn/vendor/topthink/think-dumper/src/helper.php ( 0.18 KB )
  18. /yingpanguazai/ssd/ssd1/www/f.mffb.com.cn/vendor/symfony/var-dumper/VarDumper.php ( 4.30 KB )
  19. /yingpanguazai/ssd/ssd1/www/f.mffb.com.cn/vendor/topthink/framework/src/think/App.php ( 15.30 KB )
  20. /yingpanguazai/ssd/ssd1/www/f.mffb.com.cn/vendor/topthink/think-container/src/Container.php ( 15.76 KB )
  21. /yingpanguazai/ssd/ssd1/www/f.mffb.com.cn/vendor/psr/container/src/ContainerInterface.php ( 1.02 KB )
  22. /yingpanguazai/ssd/ssd1/www/f.mffb.com.cn/app/provider.php ( 0.19 KB )
  23. /yingpanguazai/ssd/ssd1/www/f.mffb.com.cn/vendor/topthink/framework/src/think/Http.php ( 6.04 KB )
  24. /yingpanguazai/ssd/ssd1/www/f.mffb.com.cn/vendor/topthink/think-helper/src/helper/Str.php ( 7.29 KB )
  25. /yingpanguazai/ssd/ssd1/www/f.mffb.com.cn/vendor/topthink/framework/src/think/Env.php ( 4.68 KB )
  26. /yingpanguazai/ssd/ssd1/www/f.mffb.com.cn/app/common.php ( 0.03 KB )
  27. /yingpanguazai/ssd/ssd1/www/f.mffb.com.cn/vendor/topthink/framework/src/helper.php ( 18.78 KB )
  28. /yingpanguazai/ssd/ssd1/www/f.mffb.com.cn/vendor/topthink/framework/src/think/Config.php ( 5.54 KB )
  29. /yingpanguazai/ssd/ssd1/www/f.mffb.com.cn/config/app.php ( 0.95 KB )
  30. /yingpanguazai/ssd/ssd1/www/f.mffb.com.cn/config/cache.php ( 0.78 KB )
  31. /yingpanguazai/ssd/ssd1/www/f.mffb.com.cn/config/console.php ( 0.23 KB )
  32. /yingpanguazai/ssd/ssd1/www/f.mffb.com.cn/config/cookie.php ( 0.56 KB )
  33. /yingpanguazai/ssd/ssd1/www/f.mffb.com.cn/config/database.php ( 2.48 KB )
  34. /yingpanguazai/ssd/ssd1/www/f.mffb.com.cn/vendor/topthink/framework/src/think/facade/Env.php ( 1.67 KB )
  35. /yingpanguazai/ssd/ssd1/www/f.mffb.com.cn/config/filesystem.php ( 0.61 KB )
  36. /yingpanguazai/ssd/ssd1/www/f.mffb.com.cn/config/lang.php ( 0.91 KB )
  37. /yingpanguazai/ssd/ssd1/www/f.mffb.com.cn/config/log.php ( 1.35 KB )
  38. /yingpanguazai/ssd/ssd1/www/f.mffb.com.cn/config/middleware.php ( 0.19 KB )
  39. /yingpanguazai/ssd/ssd1/www/f.mffb.com.cn/config/route.php ( 1.89 KB )
  40. /yingpanguazai/ssd/ssd1/www/f.mffb.com.cn/config/session.php ( 0.57 KB )
  41. /yingpanguazai/ssd/ssd1/www/f.mffb.com.cn/config/trace.php ( 0.34 KB )
  42. /yingpanguazai/ssd/ssd1/www/f.mffb.com.cn/config/view.php ( 0.82 KB )
  43. /yingpanguazai/ssd/ssd1/www/f.mffb.com.cn/app/event.php ( 0.25 KB )
  44. /yingpanguazai/ssd/ssd1/www/f.mffb.com.cn/vendor/topthink/framework/src/think/Event.php ( 7.67 KB )
  45. /yingpanguazai/ssd/ssd1/www/f.mffb.com.cn/app/service.php ( 0.13 KB )
  46. /yingpanguazai/ssd/ssd1/www/f.mffb.com.cn/app/AppService.php ( 0.26 KB )
  47. /yingpanguazai/ssd/ssd1/www/f.mffb.com.cn/vendor/topthink/framework/src/think/Service.php ( 1.64 KB )
  48. /yingpanguazai/ssd/ssd1/www/f.mffb.com.cn/vendor/topthink/framework/src/think/Lang.php ( 7.35 KB )
  49. /yingpanguazai/ssd/ssd1/www/f.mffb.com.cn/vendor/topthink/framework/src/lang/zh-cn.php ( 13.70 KB )
  50. /yingpanguazai/ssd/ssd1/www/f.mffb.com.cn/vendor/topthink/framework/src/think/initializer/Error.php ( 3.31 KB )
  51. /yingpanguazai/ssd/ssd1/www/f.mffb.com.cn/vendor/topthink/framework/src/think/initializer/RegisterService.php ( 1.33 KB )
  52. /yingpanguazai/ssd/ssd1/www/f.mffb.com.cn/vendor/services.php ( 0.14 KB )
  53. /yingpanguazai/ssd/ssd1/www/f.mffb.com.cn/vendor/topthink/framework/src/think/service/PaginatorService.php ( 1.52 KB )
  54. /yingpanguazai/ssd/ssd1/www/f.mffb.com.cn/vendor/topthink/framework/src/think/service/ValidateService.php ( 0.99 KB )
  55. /yingpanguazai/ssd/ssd1/www/f.mffb.com.cn/vendor/topthink/framework/src/think/service/ModelService.php ( 2.04 KB )
  56. /yingpanguazai/ssd/ssd1/www/f.mffb.com.cn/vendor/topthink/think-trace/src/Service.php ( 0.77 KB )
  57. /yingpanguazai/ssd/ssd1/www/f.mffb.com.cn/vendor/topthink/framework/src/think/Middleware.php ( 6.72 KB )
  58. /yingpanguazai/ssd/ssd1/www/f.mffb.com.cn/vendor/topthink/framework/src/think/initializer/BootService.php ( 0.77 KB )
  59. /yingpanguazai/ssd/ssd1/www/f.mffb.com.cn/vendor/topthink/think-orm/src/Paginator.php ( 11.86 KB )
  60. /yingpanguazai/ssd/ssd1/www/f.mffb.com.cn/vendor/topthink/think-validate/src/Validate.php ( 63.20 KB )
  61. /yingpanguazai/ssd/ssd1/www/f.mffb.com.cn/vendor/topthink/think-orm/src/Model.php ( 23.55 KB )
  62. /yingpanguazai/ssd/ssd1/www/f.mffb.com.cn/vendor/topthink/think-orm/src/model/concern/Attribute.php ( 21.05 KB )
  63. /yingpanguazai/ssd/ssd1/www/f.mffb.com.cn/vendor/topthink/think-orm/src/model/concern/AutoWriteData.php ( 4.21 KB )
  64. /yingpanguazai/ssd/ssd1/www/f.mffb.com.cn/vendor/topthink/think-orm/src/model/concern/Conversion.php ( 6.44 KB )
  65. /yingpanguazai/ssd/ssd1/www/f.mffb.com.cn/vendor/topthink/think-orm/src/model/concern/DbConnect.php ( 5.16 KB )
  66. /yingpanguazai/ssd/ssd1/www/f.mffb.com.cn/vendor/topthink/think-orm/src/model/concern/ModelEvent.php ( 2.33 KB )
  67. /yingpanguazai/ssd/ssd1/www/f.mffb.com.cn/vendor/topthink/think-orm/src/model/concern/RelationShip.php ( 28.29 KB )
  68. /yingpanguazai/ssd/ssd1/www/f.mffb.com.cn/vendor/topthink/think-helper/src/contract/Arrayable.php ( 0.09 KB )
  69. /yingpanguazai/ssd/ssd1/www/f.mffb.com.cn/vendor/topthink/think-helper/src/contract/Jsonable.php ( 0.13 KB )
  70. /yingpanguazai/ssd/ssd1/www/f.mffb.com.cn/vendor/topthink/think-orm/src/model/contract/Modelable.php ( 0.09 KB )
  71. /yingpanguazai/ssd/ssd1/www/f.mffb.com.cn/vendor/topthink/framework/src/think/Db.php ( 2.88 KB )
  72. /yingpanguazai/ssd/ssd1/www/f.mffb.com.cn/vendor/topthink/think-orm/src/DbManager.php ( 8.52 KB )
  73. /yingpanguazai/ssd/ssd1/www/f.mffb.com.cn/vendor/topthink/framework/src/think/Log.php ( 6.28 KB )
  74. /yingpanguazai/ssd/ssd1/www/f.mffb.com.cn/vendor/topthink/framework/src/think/Manager.php ( 3.92 KB )
  75. /yingpanguazai/ssd/ssd1/www/f.mffb.com.cn/vendor/psr/log/src/LoggerTrait.php ( 2.69 KB )
  76. /yingpanguazai/ssd/ssd1/www/f.mffb.com.cn/vendor/psr/log/src/LoggerInterface.php ( 2.71 KB )
  77. /yingpanguazai/ssd/ssd1/www/f.mffb.com.cn/vendor/topthink/framework/src/think/Cache.php ( 4.92 KB )
  78. /yingpanguazai/ssd/ssd1/www/f.mffb.com.cn/vendor/psr/simple-cache/src/CacheInterface.php ( 4.71 KB )
  79. /yingpanguazai/ssd/ssd1/www/f.mffb.com.cn/vendor/topthink/think-helper/src/helper/Arr.php ( 16.63 KB )
  80. /yingpanguazai/ssd/ssd1/www/f.mffb.com.cn/vendor/topthink/framework/src/think/cache/driver/File.php ( 7.84 KB )
  81. /yingpanguazai/ssd/ssd1/www/f.mffb.com.cn/vendor/topthink/framework/src/think/cache/Driver.php ( 9.03 KB )
  82. /yingpanguazai/ssd/ssd1/www/f.mffb.com.cn/vendor/topthink/framework/src/think/contract/CacheHandlerInterface.php ( 1.99 KB )
  83. /yingpanguazai/ssd/ssd1/www/f.mffb.com.cn/app/Request.php ( 0.09 KB )
  84. /yingpanguazai/ssd/ssd1/www/f.mffb.com.cn/vendor/topthink/framework/src/think/Request.php ( 55.78 KB )
  85. /yingpanguazai/ssd/ssd1/www/f.mffb.com.cn/app/middleware.php ( 0.25 KB )
  86. /yingpanguazai/ssd/ssd1/www/f.mffb.com.cn/vendor/topthink/framework/src/think/Pipeline.php ( 2.61 KB )
  87. /yingpanguazai/ssd/ssd1/www/f.mffb.com.cn/vendor/topthink/think-trace/src/TraceDebug.php ( 3.40 KB )
  88. /yingpanguazai/ssd/ssd1/www/f.mffb.com.cn/vendor/topthink/framework/src/think/middleware/SessionInit.php ( 1.94 KB )
  89. /yingpanguazai/ssd/ssd1/www/f.mffb.com.cn/vendor/topthink/framework/src/think/Session.php ( 1.80 KB )
  90. /yingpanguazai/ssd/ssd1/www/f.mffb.com.cn/vendor/topthink/framework/src/think/session/driver/File.php ( 6.27 KB )
  91. /yingpanguazai/ssd/ssd1/www/f.mffb.com.cn/vendor/topthink/framework/src/think/contract/SessionHandlerInterface.php ( 0.87 KB )
  92. /yingpanguazai/ssd/ssd1/www/f.mffb.com.cn/vendor/topthink/framework/src/think/session/Store.php ( 7.12 KB )
  93. /yingpanguazai/ssd/ssd1/www/f.mffb.com.cn/vendor/topthink/framework/src/think/Route.php ( 23.73 KB )
  94. /yingpanguazai/ssd/ssd1/www/f.mffb.com.cn/vendor/topthink/framework/src/think/route/RuleName.php ( 5.75 KB )
  95. /yingpanguazai/ssd/ssd1/www/f.mffb.com.cn/vendor/topthink/framework/src/think/route/Domain.php ( 2.53 KB )
  96. /yingpanguazai/ssd/ssd1/www/f.mffb.com.cn/vendor/topthink/framework/src/think/route/RuleGroup.php ( 22.43 KB )
  97. /yingpanguazai/ssd/ssd1/www/f.mffb.com.cn/vendor/topthink/framework/src/think/route/Rule.php ( 26.95 KB )
  98. /yingpanguazai/ssd/ssd1/www/f.mffb.com.cn/vendor/topthink/framework/src/think/route/RuleItem.php ( 9.78 KB )
  99. /yingpanguazai/ssd/ssd1/www/f.mffb.com.cn/route/app.php ( 1.72 KB )
  100. /yingpanguazai/ssd/ssd1/www/f.mffb.com.cn/vendor/topthink/framework/src/think/facade/Route.php ( 4.70 KB )
  101. /yingpanguazai/ssd/ssd1/www/f.mffb.com.cn/vendor/topthink/framework/src/think/route/dispatch/Controller.php ( 4.74 KB )
  102. /yingpanguazai/ssd/ssd1/www/f.mffb.com.cn/vendor/topthink/framework/src/think/route/Dispatch.php ( 10.44 KB )
  103. /yingpanguazai/ssd/ssd1/www/f.mffb.com.cn/app/controller/Index.php ( 4.81 KB )
  104. /yingpanguazai/ssd/ssd1/www/f.mffb.com.cn/app/BaseController.php ( 2.05 KB )
  105. /yingpanguazai/ssd/ssd1/www/f.mffb.com.cn/vendor/topthink/think-orm/src/facade/Db.php ( 0.93 KB )
  106. /yingpanguazai/ssd/ssd1/www/f.mffb.com.cn/vendor/topthink/think-orm/src/db/connector/Mysql.php ( 5.44 KB )
  107. /yingpanguazai/ssd/ssd1/www/f.mffb.com.cn/vendor/topthink/think-orm/src/db/PDOConnection.php ( 52.47 KB )
  108. /yingpanguazai/ssd/ssd1/www/f.mffb.com.cn/vendor/topthink/think-orm/src/db/Connection.php ( 8.39 KB )
  109. /yingpanguazai/ssd/ssd1/www/f.mffb.com.cn/vendor/topthink/think-orm/src/db/ConnectionInterface.php ( 4.57 KB )
  110. /yingpanguazai/ssd/ssd1/www/f.mffb.com.cn/vendor/topthink/think-orm/src/db/builder/Mysql.php ( 16.58 KB )
  111. /yingpanguazai/ssd/ssd1/www/f.mffb.com.cn/vendor/topthink/think-orm/src/db/Builder.php ( 24.06 KB )
  112. /yingpanguazai/ssd/ssd1/www/f.mffb.com.cn/vendor/topthink/think-orm/src/db/BaseBuilder.php ( 27.50 KB )
  113. /yingpanguazai/ssd/ssd1/www/f.mffb.com.cn/vendor/topthink/think-orm/src/db/Query.php ( 15.71 KB )
  114. /yingpanguazai/ssd/ssd1/www/f.mffb.com.cn/vendor/topthink/think-orm/src/db/BaseQuery.php ( 45.13 KB )
  115. /yingpanguazai/ssd/ssd1/www/f.mffb.com.cn/vendor/topthink/think-orm/src/db/concern/TimeFieldQuery.php ( 7.43 KB )
  116. /yingpanguazai/ssd/ssd1/www/f.mffb.com.cn/vendor/topthink/think-orm/src/db/concern/AggregateQuery.php ( 3.26 KB )
  117. /yingpanguazai/ssd/ssd1/www/f.mffb.com.cn/vendor/topthink/think-orm/src/db/concern/ModelRelationQuery.php ( 20.07 KB )
  118. /yingpanguazai/ssd/ssd1/www/f.mffb.com.cn/vendor/topthink/think-orm/src/db/concern/ParamsBind.php ( 3.66 KB )
  119. /yingpanguazai/ssd/ssd1/www/f.mffb.com.cn/vendor/topthink/think-orm/src/db/concern/ResultOperation.php ( 7.01 KB )
  120. /yingpanguazai/ssd/ssd1/www/f.mffb.com.cn/vendor/topthink/think-orm/src/db/concern/WhereQuery.php ( 19.37 KB )
  121. /yingpanguazai/ssd/ssd1/www/f.mffb.com.cn/vendor/topthink/think-orm/src/db/concern/JoinAndViewQuery.php ( 7.11 KB )
  122. /yingpanguazai/ssd/ssd1/www/f.mffb.com.cn/vendor/topthink/think-orm/src/db/concern/TableFieldInfo.php ( 2.63 KB )
  123. /yingpanguazai/ssd/ssd1/www/f.mffb.com.cn/vendor/topthink/think-orm/src/db/concern/Transaction.php ( 2.77 KB )
  124. /yingpanguazai/ssd/ssd1/www/f.mffb.com.cn/vendor/topthink/framework/src/think/log/driver/File.php ( 5.96 KB )
  125. /yingpanguazai/ssd/ssd1/www/f.mffb.com.cn/vendor/topthink/framework/src/think/contract/LogHandlerInterface.php ( 0.86 KB )
  126. /yingpanguazai/ssd/ssd1/www/f.mffb.com.cn/vendor/topthink/framework/src/think/log/Channel.php ( 3.89 KB )
  127. /yingpanguazai/ssd/ssd1/www/f.mffb.com.cn/vendor/topthink/framework/src/think/event/LogRecord.php ( 1.02 KB )
  128. /yingpanguazai/ssd/ssd1/www/f.mffb.com.cn/vendor/topthink/think-helper/src/Collection.php ( 16.47 KB )
  129. /yingpanguazai/ssd/ssd1/www/f.mffb.com.cn/vendor/topthink/framework/src/think/facade/View.php ( 1.70 KB )
  130. /yingpanguazai/ssd/ssd1/www/f.mffb.com.cn/vendor/topthink/framework/src/think/View.php ( 4.39 KB )
  131. /yingpanguazai/ssd/ssd1/www/f.mffb.com.cn/vendor/topthink/framework/src/think/Response.php ( 8.81 KB )
  132. /yingpanguazai/ssd/ssd1/www/f.mffb.com.cn/vendor/topthink/framework/src/think/response/View.php ( 3.29 KB )
  133. /yingpanguazai/ssd/ssd1/www/f.mffb.com.cn/vendor/topthink/framework/src/think/Cookie.php ( 6.06 KB )
  134. /yingpanguazai/ssd/ssd1/www/f.mffb.com.cn/vendor/topthink/think-view/src/Think.php ( 8.38 KB )
  135. /yingpanguazai/ssd/ssd1/www/f.mffb.com.cn/vendor/topthink/framework/src/think/contract/TemplateHandlerInterface.php ( 1.60 KB )
  136. /yingpanguazai/ssd/ssd1/www/f.mffb.com.cn/vendor/topthink/think-template/src/Template.php ( 46.61 KB )
  137. /yingpanguazai/ssd/ssd1/www/f.mffb.com.cn/vendor/topthink/think-template/src/template/driver/File.php ( 2.41 KB )
  138. /yingpanguazai/ssd/ssd1/www/f.mffb.com.cn/vendor/topthink/think-template/src/template/contract/DriverInterface.php ( 0.86 KB )
  139. /yingpanguazai/ssd/ssd1/www/f.mffb.com.cn/runtime/temp/067d451b9a0c665040f3f1bdd3293d68.php ( 11.98 KB )
  140. /yingpanguazai/ssd/ssd1/www/f.mffb.com.cn/vendor/topthink/think-trace/src/Html.php ( 4.42 KB )
  1. CONNECT:[ UseTime:0.000471s ] mysql:host=127.0.0.1;port=3306;dbname=f_mffb;charset=utf8mb4
  2. SHOW FULL COLUMNS FROM `fenlei` [ RunTime:0.000837s ]
  3. SELECT * FROM `fenlei` WHERE `fid` = 0 [ RunTime:0.000299s ]
  4. SELECT * FROM `fenlei` WHERE `fid` = 63 [ RunTime:0.000292s ]
  5. SHOW FULL COLUMNS FROM `set` [ RunTime:0.000466s ]
  6. SELECT * FROM `set` [ RunTime:0.000212s ]
  7. SHOW FULL COLUMNS FROM `article` [ RunTime:0.000498s ]
  8. SELECT * FROM `article` WHERE `id` = 473042 LIMIT 1 [ RunTime:0.000447s ]
  9. UPDATE `article` SET `lasttime` = 1774697769 WHERE `id` = 473042 [ RunTime:0.015109s ]
  10. SELECT * FROM `fenlei` WHERE `id` = 66 LIMIT 1 [ RunTime:0.000372s ]
  11. SELECT * FROM `article` WHERE `id` < 473042 ORDER BY `id` DESC LIMIT 1 [ RunTime:0.000560s ]
  12. SELECT * FROM `article` WHERE `id` > 473042 ORDER BY `id` ASC LIMIT 1 [ RunTime:0.002052s ]
  13. SELECT * FROM `article` WHERE `id` < 473042 ORDER BY `id` DESC LIMIT 10 [ RunTime:0.005015s ]
  14. SELECT * FROM `article` WHERE `id` < 473042 ORDER BY `id` DESC LIMIT 10,10 [ RunTime:0.000638s ]
  15. SELECT * FROM `article` WHERE `id` < 473042 ORDER BY `id` DESC LIMIT 20,10 [ RunTime:0.000742s ]
0.120228s